模温机厂家

防爆百科
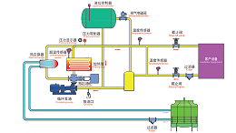
导热油炉工作原理图,一张图看懂工作原理

导热油炉工作原理图,一张图看懂工作原理

在工业生产中,热能的稳定传递至关重要,电加热…
导热油炉高位槽油温过高什么原因?这些隐患千万别忽视

导热油炉高位槽油温过高什么原因?这些隐患千万别忽视

高位槽作为导热油炉系统的一部分,油温异常升高…
导热油炉是特种设备吗?一文读懂它的安全与规范

导热油炉是特种设备吗?一文读懂它的安全与规范

导热油炉是特种设备吗?根据我国《特种设备安全…
导热油炉设计规范揭秘,这些细节省电12%

导热油炉设计规范揭秘,这些细节省电12%

许多企业在使用导热油炉过程中遇到的各类问题,…
导热油炉安全操作规程,这些细节要注意

导热油炉安全操作规程,这些细节要注意

导热油炉由于操作不当引发的安全事故时有发生,…

功率选择指南,找到最适合你的方案

功率选择指南,找到最适合你的方案

作为一种常见的热能设备,功率的…
35 / 323
首页上一页343536下一页末页
Baidu
map